إذا كنت من محبي الألعاب، فأنت تعلم مدى الإحباط الذي يمكن أن يحدث عند التعامل مع التأخير وانخفاض معدل الإطارات في الثانية على جهاز الكمبيوتر الخاص بك. ولكن ماذا لو قلنا لك أن هناك حلًا يمكن أن يساعدك في إصلاح ذلك؟ هذا الحل هو BlueStacks، محاكي Android الشهير للكمبيوتر الشخصي. ومع ذلك، من المهم تكوين الإعدادات بشكل صحيح لتحقيق أقصى استفادة من جهاز الكمبيوتر المنخفض الخاص بك. في هذه المقالة، سنناقش أفضل إعدادات BlueStacks لأجهزة الكمبيوتر المنخفضة الجودة والتي ستساعدك على إصلاح التأخير وتعزيز FPS وتحسين تجربة الألعاب الخاصة بك. سواء كنت لاعبًا عاديًا أو متمرسًا، فإن هذه النصائح مضمونة لإحداث فرق. لذلك، ربط حزام الأمان ودعنا نبدأ!
إعدادات أداء بلوستاكس
افتح الخاص بكبلوستاكسمنافس. انقر على أيقونة الترس في أسفل اليمين للوصول إلى إعدادات Bluestacks.

إعدادات بلوستاكس
سأستعرض سريعًا أفضل الإعدادات التي يجب عليك تطبيقها قبل الانتقال إلى بعض الخطوات الضرورية الأخرى لتحسين أداء المحاكي لديك. فيأداءالقسم، قم بزيادة تخصيص وحدة المعالجة المركزية لجميع النوى المتاحة من المعالج الخاص بك. في كثير من الحالات، سيكون هذا 4 أو 8 مراكز.
أدناه، خصص ما يكفيذاكرة، أوكبش،ليستفيد منها التطبيق. إذا كنت تخطط للعب الألعاب على Bluestacks، فسيكون 2 جيجابايت أمرًا رائعًا إذا كان لديك حوالي 4 جيجابايت فقط من الذاكرة على جهاز الكمبيوتر الخاص بك. إذا كان لديك 8 أو 16 جيجابايت، فخصص 4 جيجابايت لاستخدام Bluestacks أثناء تشغيله. يمكنك أيضًا استخدام قيمة مخصصة، على سبيل المثال، عند استخدام جهاز كمبيوتر به 2 جيجابايت فقط من ذاكرة الوصول العشوائي المتوفرة، ثم يمكنك ضبط هذه القيمة على 1600 ميجابايت.

إعدادات بلوستاكس> الأداء
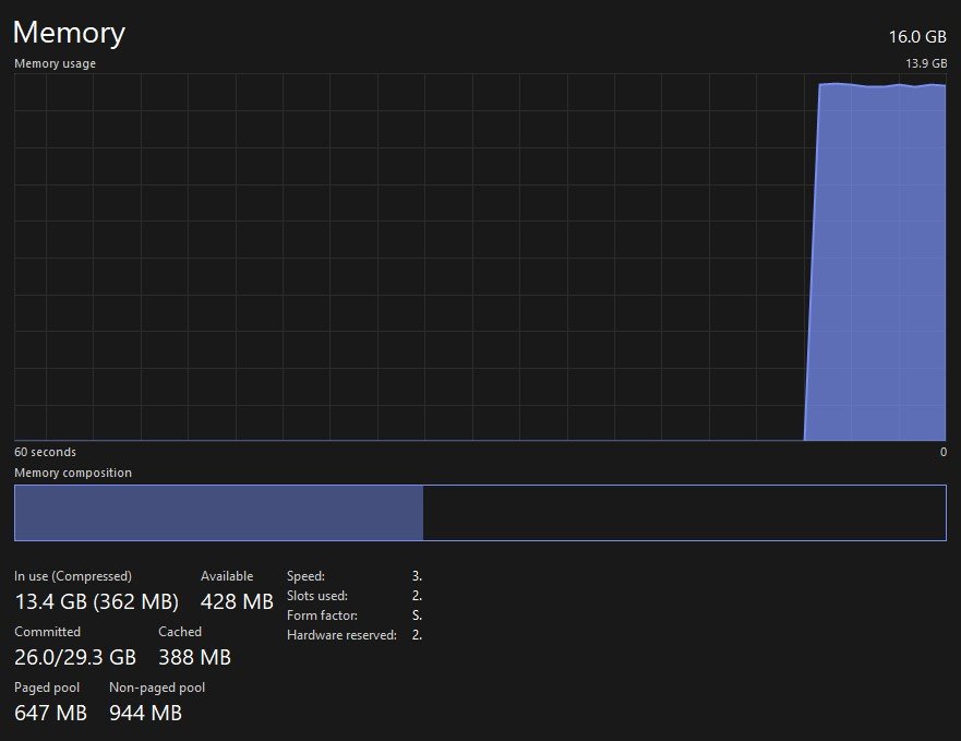
إذا لم تكن متأكدًا من مقدار ذاكرة الوصول العشوائي (RAM) التي يمكنك تخصيصهابلوستاكسللاستخدام، افتح ملفكمدير المهام.
فيأداءعلامة التبويب، تأكد من أنك فيذاكرةقسم لمعرفة مقدار ذاكرة الوصول العشوائي (RAM) التي تستخدمها حاليًا والمقدار المتاح لديك. لا تثبط عزيمتك عندما ترى أنه يتم استخدام أكثر من نصف ذاكرتك أثناء وجود Windows في وضع الخمول. وهذا أمر طبيعي، حيث يتم تخزين بعض ميزات Windows في ذاكرتك في جميع الأوقات ولكن يمكن تقليلها عند الحاجة إليها بواسطة تطبيق مثل Bluestacks. في حالتي، لدي إمكانية الوصول إلى 16 جيجابايت من الذاكرة الفعلية، 6 منها يمكنني تخصيصها بسهولة لـ Bluestacks لأنني لا أستخدم تطبيقات أخرى أثناء تشغيل Bluestacks.

مدير المهام > الأداء > الذاكرة
مرة أخرى في إعدادات Bluestacks، قم بتعيينوضع الأداءخيار لانخفاض الذاكرةأوالوضع المتوازن. سيعتمد هذا على مواصفات جهاز الكمبيوتر الخاص بك. يجب أن تستخدم أجهزة الكمبيوتر المتطورة "الوضع المتوازن". سيعمل على تحسين الذاكرة أو استخدام ذاكرة الوصول العشوائي (RAM) بالإضافة إلى أدائك. سيوفر وضع الذاكرة المنخفضة استخدامًا أكبر للذاكرة عن طريق الاستغناء عن بعض التأثيرات المرئية على سبيل المثال.
إذا كنت ترغب في استخدام معدل إطارات مخصص، أو FPS أعلى من 60، فقم بالتبديل إلىتمكين معدل الإطار العاليالخيار على. سيسمح لك بضبط الحد الأقصى لمعدل الإطارات على 240، لكن هذا ليس ضروريًا في معظم الحالات. أحب ضبط هذا على 144، لكن المستخدمين الذين يكافحون من أجل الحصول على 60 إطارًا في الثانية يجب أن يحددوا قيمة FPS الخاصة بهم بقيمة مثل 45 أو 30 للتأكد من أن هذه الإطارات على الأقل ليست مفقودة وأن اللعبة ليست متخلفة.
أنا أفضل تعطيلV-مزامنةالخيار وتمكينعرض FPS أثناء اللعبخيار لاستكشاف أي مشكلات محتملة في الأداء وإصلاحها. بعد حفظ التغييرات، قد يُطلب منك إعادة تشغيل محاكي Bluestacks، الأمر الذي لن يستغرق سوى بضع ثوانٍ.
إعدادات عرض بلوستاكس
فيعرضفي إعدادات Bluestacks، استخدم دقة ليست عالية جدًا، مثل1280 × 720. لا يزال هذا في كثير من الحالات حلاً جيدًا لألعاب الهاتف المحمول، خاصة في الوضع الأفقي.

إعدادات بلوستاكس> العرض
إعدادات رسومات بلوستاكس
في الخاص بكالرسوماتالإعدادات، قم بتعيين خيار وضع محرك الرسومات الخاص بك علىأداء. يمكنك ترك الإعدادات الأخرى على قيمها الافتراضية، والتأكد من أنGPU قيد الاستخدامتم تمكين الخيار لاستخدام معالج الرسومات الخاص بك للمساعدة في تشغيل المحاكي على جهاز الكمبيوتر الخاص بك. بعد تطبيق تغييرات الإعدادات، هناك بعض الخطوات الإضافية التي يجب عليك مراعاتها لتحسين أداء الألعاب على Bluestacks.

إعدادات بلوستاكس> الرسومات
أثناء تشغيل Bluestacks، افتح ملفمدير المهام. هنا، انقر بزر الماوس الأيمن علىبلوستاكسعملية واختيار لانتقل إلى التفاصيل.

مدير المهام > العمليات
فيتفاصيلقسم مدير المهام الخاص بك،HD-Player.exeينبغي تسليط الضوء على العملية. للمضي قدمًا وانقر بزر الماوس الأيمن على هذه العملية وقم بتعيين أولويتها علىعالي. سيسمح هذا لجهاز الكمبيوتر الخاص بك بحجز المزيد من الموارد لتشغيل BlueStacks مقارنة بالتطبيقات الأخرى التي تعمل في الخلفية أثناء تواجدك داخل اللعبة.

التفاصيل > HD-Player.exe > تعيين الأولوية > عالية
مرة أخرى فيالعملياتقسم الخاص بكمدير المهام، يمكنك أيضًا منع تشغيل بعض العمليات كثيفة الاستخدام للموارد، ولكن تأكد من إنهاء تشغيل العمليات التي تعلم أنها لن تؤدي إلى تعطيل نظام التشغيل الخاص بك فقط. ستستهلك التطبيقات مثل Google Chrome أو OBS أو Adobe بشكل خاص معظم الذاكرة المتوفرة لديك وتتسبب في حدوث تأخير أثناء استخدام Bluestacks.

إنهاء المهام كثيفة الموارد
تحديث ويندوز
بعد ذلك، تأكد من تحديث برنامج تشغيل الرسومات ونظام التشغيل لديك. في إعدادات Windows الخاصة بك، انقر فوقتحديث ويندوزفي أسفل يسار هذه النافذة. هنا، تأكد من تنزيل آخر تحديث وتثبيته قبل إعادة تشغيل جهاز الكمبيوتر الخاص بك. يمكن أن يؤدي هذا في كثير من الحالات إلى إصلاح التأخير وانخفاض معدل الإطارات في الثانية أثناء استخدام Bluestacks، اعتمادًا على عدد المرات التي تحافظ فيها على تحديث نظامك.

إعدادات ويندوز > تحديث ويندوز
تحديث برنامج تشغيل الرسومات
بعد تحديث نظام التشغيل Windows لديك، تأكد من تحديث برنامج تشغيل الرسومات لديك. عند استخدام وحدة معالجة الرسومات NVIDIA، أقترح استخدام تطبيق GeForce Experience، ويمكن لمستخدمي AMD استخدام برنامج AMD Radeon. يمكنك تنزيل كلا التطبيقين مجانًا في حالة عدم قيامك بذلك بالفعل.

افتح تطبيق GeForce Experience
في تطبيق GeForce Experience، توجه إلىالسائقينالقسم وتابع تنزيل أحدث برنامج تشغيل وتثبيته. سيساعدك هذا على تشغيل الألعاب على محاكي Bluestacks.

تجربة GeForce > برامج التشغيل > تنزيل
تغيير تفضيلات رسومات BlueStacks
وأخيرًا، يجب عليك ضبط تفضيلات الرسومات لبرنامج Bluestacks على الأداء العالي. في إعدادات Windows، انتقل إلى:نظام>عرض>الرسومات.

إعدادات النظام > العرض > الرسومات
في إعدادات الرسومات الخاصة بك، تابع واختر "ل".تصفحلإضافة Bluestacks إلى قائمة التطبيقات هذه.

خيارات مخصصة للتطبيقات > تصفح
في مستكشف الملفات لديك، انتقل إلى محرك الأقراص الذي قمت بتثبيت Bluestacks وProgram Files وBlueStacks عليه، وفي هذا المجلد، حدد موقع وأضف الملفمشغل HDطلب.

هذا الكمبيوتر > ملفات البرنامج > BlueStacks_net > HD-Player.exe
بعد إضافة التطبيق اضغط علىخياراتوتأكد من ضبطتفضيلات الرسوماتلأداء عالي. سيضمن هذا استخدام بطاقة الرسومات الخاصة بك عند الحاجة مقارنة بالعمليات الأخرى التي قد تحتاج أيضًا إلى تشغيل وحدة معالجة الرسومات الخاصة بك.

تفضيلات الرسومات لـ BlueStacks> الأداء العالي
لإصلاح التأخير وتحسين أدائك العام، تأكد من خفض إعدادات اللعبة أثناء استخدام محاكي BlueStacks.
#block-yui_3_17_2_1_1657942102945_94544 {
تحجيم الصندوق: صندوق الحدود؛
الارتفاع: 100%؛
الحشو: 3% 3% 3% 3%؛
نصف قطر الحدود: 30px 30px 30px 30px ؛
}
ما هو BlueStacks وكيف يساعد في اللعب على جهاز كمبيوتر منخفض الجودة؟BlueStacks هو محاكي Android الذي يسمح لك بتشغيل تطبيقات وألعاب Android على جهاز الكمبيوتر الخاص بك. من خلال تحسين الإعدادات والتكوينات، يمكنك تحسين أداء جهاز الكمبيوتر المنخفض الخاص بك والاستمتاع بتجربة لعب سلسة دون أي تأخير أو مشاكل انخفاض في معدل الإطارات في الثانية.
هل من الممكن تعزيز FPS في BlueStacks دون ترقية أجهزة الكمبيوتر الخاص بي؟نعم، من الممكن تعزيز FPS في BlueStacks دون ترقية أجهزة الكمبيوتر لديك. من خلال تحسين الإعدادات والتكوينات، يمكنك تحسين أداء جهاز الكمبيوتر الخاص بك والاستمتاع بتجربة لعب أفضل.
هل يمكنني استخدام إعدادات BlueStacks هذه لأي لعبة، أم أنها مخصصة لألعاب معينة فقط؟تنطبق إعدادات BlueStacks هذه على أي لعبة تلعبها على المحاكي. سواء كنت تلعب لعبة عادية أو قوية، ستساعدك هذه الإعدادات على تحسين تجربة اللعب الخاصة بك على جهاز كمبيوتر منخفض الجودة.
